Jo, das Risiko werde ich mal eingehen. Dann ist die Birne halt defekt, was auch immer...
Beiträge von 73erkr51/1
-
-
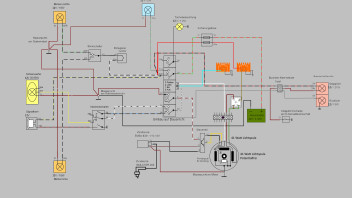
Ja richtig, habe ausversehen den zwischengespeicherten Schaltplan hier reingestellt. Ja die Tachobeleuchtung läuft auch über die Lichtspule. Bin leider in Quarantäne und werde nicht in meine Schraubergarage kommen die nächste Zeit. Ist ja zum Glück erst Januar. Ich habe noch einen HS1 Scheinwerfer bei Kleinanzeigen gefunden. Der wird dann noch verbaut.
-
Nein, damit die Ladeanlage genug Strom liefert.
-
Ich habe heute nochmal meinen Schaltplan angepasst. Leider wird es mit dem Umbauen noch warten müssen...
-
Wahrscheinlich wirst du hier darauf keine Antwort bekommen. Frag doch mal den der das Video online gestellt hat.
Suche Motor um auf Hinterrad zu fahren, möglichst mit viel eloxierten Teilen
Und einem Protaper Lenker 
-
Da gibt es ein schönes Video von RZT bezüglich welcher Auspuff bei welchem Zylinder...
Ein bekannter fährt so einen Auspuff an seinem LT Sport 60 ccm, einstellen war interessant. Aber er funktioniert. Zum Spaß haben wir den auch an einer Stino S51 verbaut, da der Originale Auspuff durch war. Lange Rede kurzer Sinn, am Stino funktioniert er echt nicht... Google mal, auch hier wurde über den Auspuff schon diskutiert... ansonsten setz ihn bei Kleinanzeigen rein... beim Motorumbau gehen gerne mehrere 100€ drauf. Und dann wurde noch nix am Fahrwerk oder Bremse gemacht... -
Hallo, da demnächst meine Schwalbe fertig ist frage ich mich so langsam was mit der S51 so wird. Ich spiele mit den Gedanken das ganze auf S70 oder S85 mit TÜV umzubauen. Allerdings ist der TÜV bei uns nicht bereit sich mit sowas zu beschäftigen. Ich bin auch bereit einen größeren Radios aufzunehmen.
Daher hier meine Frage. Wo habt ihr eure umbauten eintragen lassen? Was wie wo zu beachten ist werde ich dann mit dem Prüfer abklären. Z.b. welche Zylinder, Bremse und Räder, hätte da gerne vorne 1,85 und hinten 2,15... Mein Standort ist 34508/59964 -
Ohne das auf einem Prüfstand zu ermitteln ist das wahrscheinlich eine Glaubenssache. Ich denke nicht das sich das im Fahrbetrieb bemerkbar macht. Bei einem Motor der bis auf das maximale hochgezüchtet wurde ist das nach meiner Vermutung was anderes...
Der Allday Sixty von PZ hat auch einen 21er Einlass und soll nach den Ihrer Aussage mit einem 16er Vergaser am besten fahren...
In dem Sinn noch ein frohes neues. -
Schau das die Dichtung auch tatsächlich genauso groß ist wie der Vergaserdurchmesser und mit den Stehbolzenlöcher übereinstimmt. Ich habe schon mal einen Zylinder gesehen, da war extra ein Zwischflansch von ca 5 mm verbaut, der dann konisch zulief. Sprich das vom Vergaserdurchmesser auf den Durchmesser vom Ansaugstutzen am Zylinder ein sauberer Übergang war. Ob das jetzt notwendig ist glaube ich aber nicht.
-
Ohh man, da hast du natürlich recht. Hat mich da schon gewundert. Der Verkäufer war frisch da und hatte das wahrscheinlich selber nicht richtig auf dem Schirm Naja gucke dann mal nach einem passenden Scheinwerfer und bringe die Birne morgen zurück. Spätestens beim Einsetzen des Leuchtmittels hätte ich es gemerkt...
-
Hallo zusammen, war heute bei meinem Teilehändler, habe mir dort das Kabel und einen gescheiten 5 Poligen Stecker geholt. Vor mir war jemand der sich für sein Motorrad eine 35/35 Watt H4 Birne von Osram geholt. Habe mir dann auch gleich eine geholt. So kann ich den H4 Scheinwerfer nutzen.
-
Foto machen, ist zu spät. Wurde schon zerlegt. Also vorne der Bremsanker ist ohne Loch für die Kontaktfahne, wird also mal umgebaut worden sein. Ob es hinten selber gebohrt wurde oder nicht, kann man nicht mehr sagen... Es soll aber so bleiben und wird gewartet und defekte Teile ersetzt... Vorne wird es wahrscheinlich auch so bleiben, ich finde die Bremsleistung am Vorderrad wird dadurch besser.
Gruß